@drscriptt For IPv4 that's https://www.servperso.netFor IPv6, I peer with several providers (iFog, route64, inferno ltd, Vultr and several direct peers at LocIX):https://bgp.tools/as/201379#connectivity
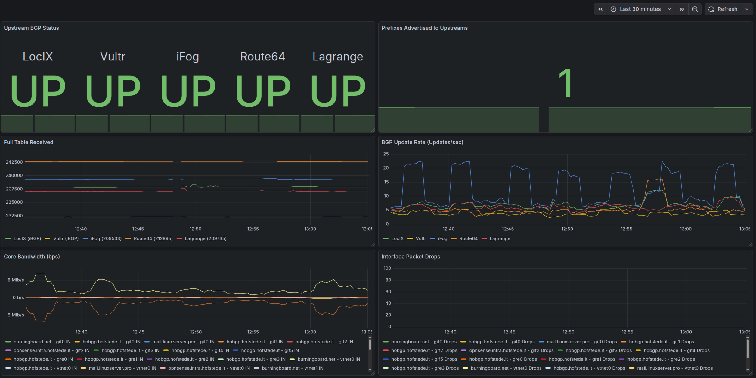
Built some Grafana dashboard for my AS201379 BGP core-router (my two edge-routers will follow) Using node_exporter for FreeBSD and frr_exporter to get insights from the routing fabric.Nice!#grafana #networking #routing #ipb6 #freebsd #frr #monitoring
Put some information about my Autonomous System, connectivity and peering policy on my website:https://hofstede.it/as201379.html#internetrouting #networking #routing #bgp #sovereignty #freebsd #ipv6